Overview
What is CICube?​
CICube is an AI DevOps Agent designed to monitor, analyze, and help to optimize CI (Continuous Integration) pipelines by providing deep visibility for DevOps teams working with GitHub Actions (Jenkins, GitLab, Azure Pipelines support will be added soon)
With AI-driven insights, CICube helps DevOps teams gain full visibility into their CI workflows, track North Star metrics, and reduce mean time to recovery (MTTR).
It goes beyond traditional monitoring by:
âś… Detecting anomalies in GitHub Actions workflows.
✅ Enabling AI Agent chat so you can ask questions like “Why are my builds failing?” and get instant answers.
âś… AI-Driven Root Cause Analysis to prevent recurring failures.
âś… Providing intelligent fix recommendations based on real-world solutions.
âś… Weekly reporting and alerts about your CI pipeline health.
âś… Reducing pipeline costs with predictive insights and granular monitoring.
Why CICube?​
In many DevOps workflows, CI pipelines are essential yet often operate like a "black box" where teams have limited insight into what's happening inside. We addressed this with real-time data on key CI metrics, providing instant visibility into pipeline performance.
We strongly believe the CI process needs monitoring and optimization, which is why we created CICube. It analyzes essential CI metrics, helping DevOps teams track their progress toward elite performance by identifying inefficiencies, reducing failure rates, and managing costs effectively.
How We Can Help?​
AI Root Cause Analysis​
Automatically detect and fix CI pipeline failures with AI that learns from past issues and suggests proven solutions. Think of it as your CI troubleshooting buddy that gets smarter over time and suggests solutions that have worked before.

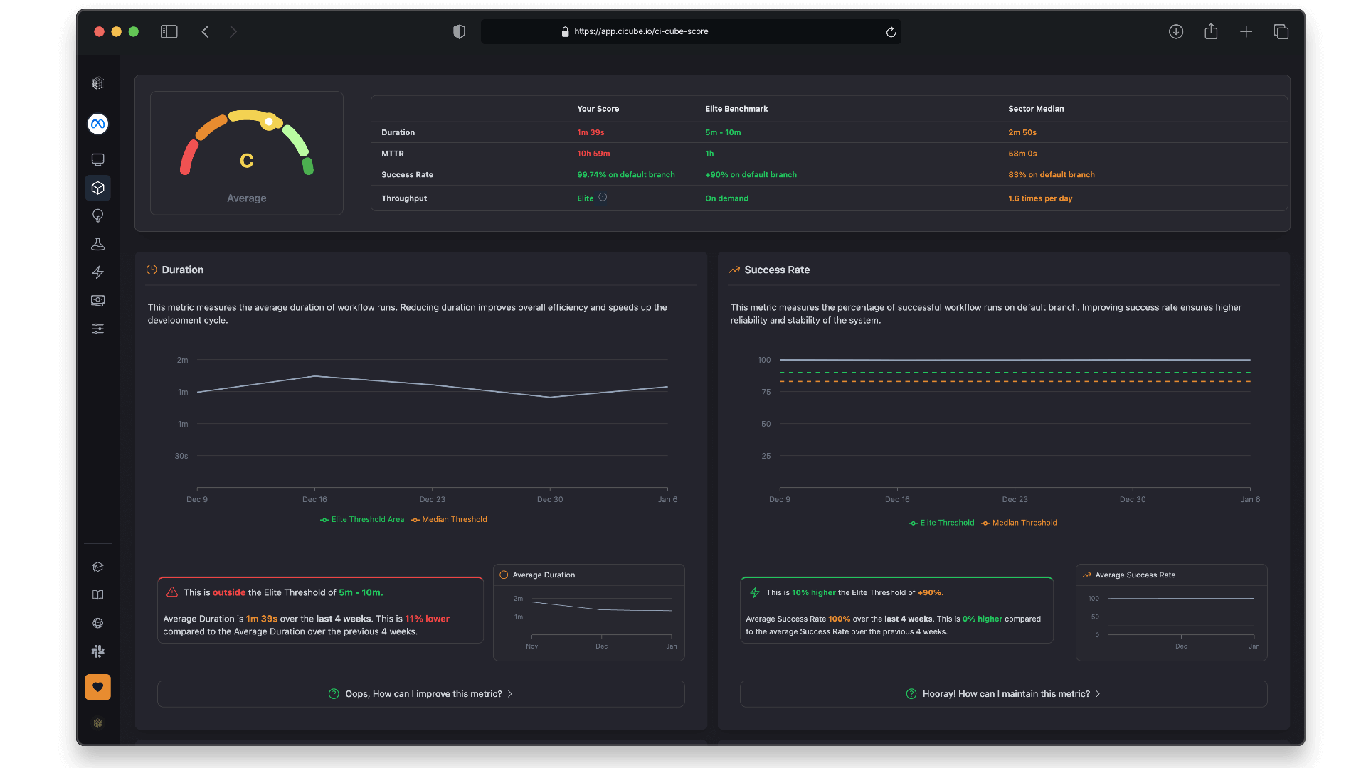
CubeScore™️ with North Star Metrics​
CubeScore™️ is a performance metric system in CICube that evaluates CI pipeline health by analyzing key metrics like success rate, duration, MTTR, and throughput to help teams reach elite performance standards.

Actionable Insights​
Even if CI optimization isn’t your specialty, CICube has you covered. It provides AI-driven recommendations to help address things like lower success rates, longer job durations, or rising MTTR. It’s like having an extra set of eyes on your CI performance.

Quick Start, One-Click Setup​
Setting up is super easy—just connect your repository, and you’re all set. You don’t need to be a DevOps expert to start gaining insights right away.

Weekly Reporting​
We send you a weekly email summarizing key metrics, alerts, and trends. You get a quick update on your infrastructure’s health without having to dig around, so you can focus on what matters.

Pipeline List Overview​
You’ll be able to see all your pipelines laid out in a table with essential metrics like execution count, failure rates, and the latest run statuses. It gives you a quick overview of how things are running across all your projects.

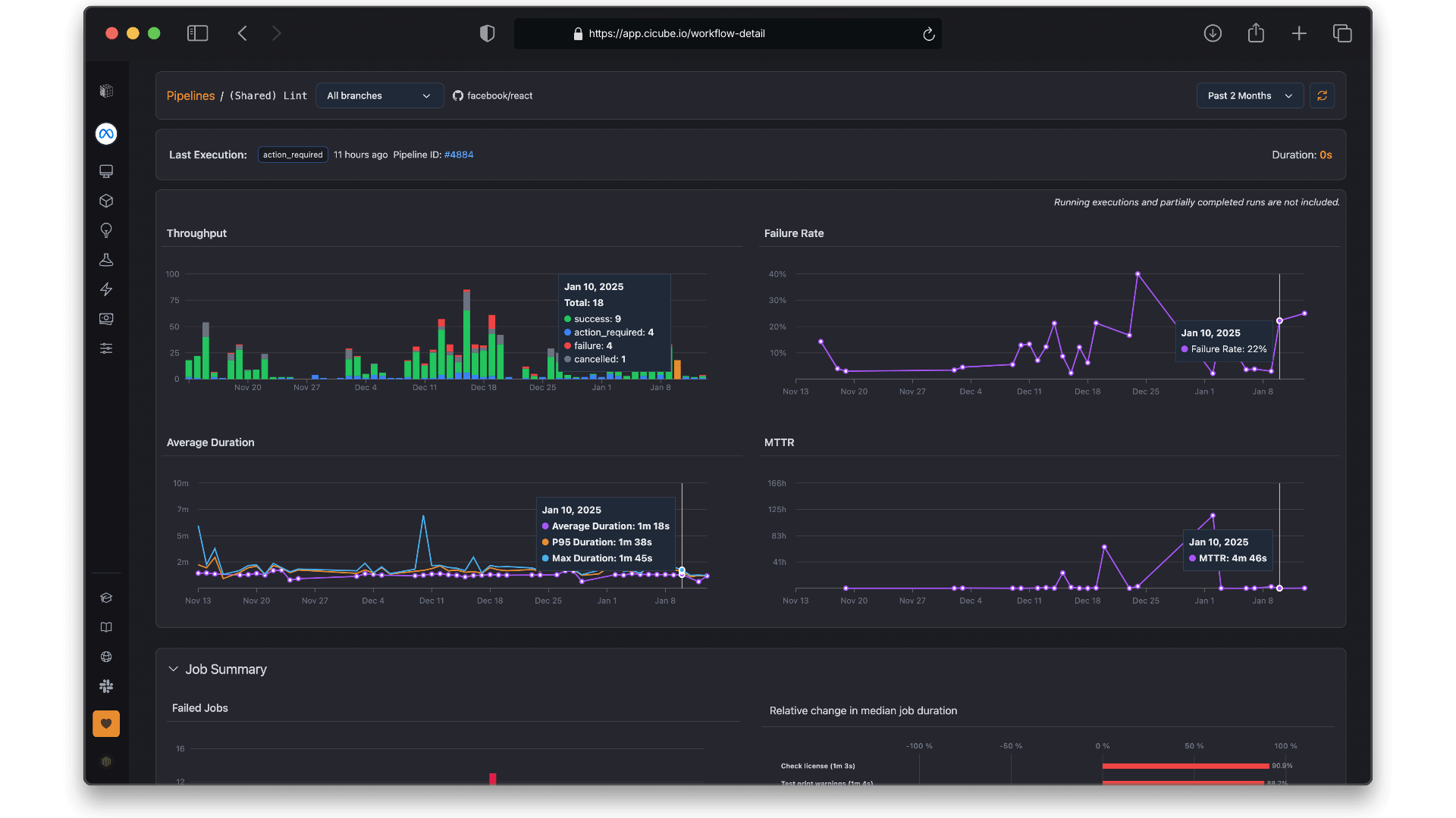
Detailed Pipeline Insights​
When you want more details, just click on any pipeline. You’ll get a deep dive into job-specific metrics, historical performance, and can easily spot any bottlenecks that might need attention.

Cost & Time Optimization​
With CICube’s detailed visibility, you’ll find it easier to keep CI costs in check and save your developers time. It helps you track progress, analyze failures, and see who’s responsible at every stage.

Proactive Monitoring​
You can keep an eye on crucial metrics like pipeline durations, execution counts, and failure rates. The visual dashboards make it easy to catch bottlenecks early and keep things running smoothly.

Secure Access with Read-Only Permissions​
We only ask for read-only permissions, so you can securely connect your GitHub Actions data without worrying about security risks.

Ready to explore these features? Let’s get started on connecting your organization with CICube!